Connect your Depot organization to GitHub and configure your GitHub Actions to use Depot managed runners.
You'll need a Depot account.
To configure Depot GitHub Action Runners, you must have the organization owner role. Connect to your GitHub organization and install the Depot GitHub App:
Some GitHub organizations require an Organization Administrator to approve the new Depot GitHub app before jobs can run on Depot runners. To confirm the app is active and approved:
If you're using Depot runners with public repositories, update your Actions runner group to allow runners to be used in public repositories. In the Actions > Runner groups section in your GitHub organization settings, select Allow public repositories.

Depot supports a variety of runner types and sizes, including Intel and Arm runners with up to 64 CPUs.
To configure your GitHub Actions to use Depot runners, specify the runner label in your workflow YAML file under .github/workflows/. For example:
jobs:
build:
name: Build
- runs-on: ubuntu-24.04
+ runs-on: depot-ubuntu-24.04
steps:
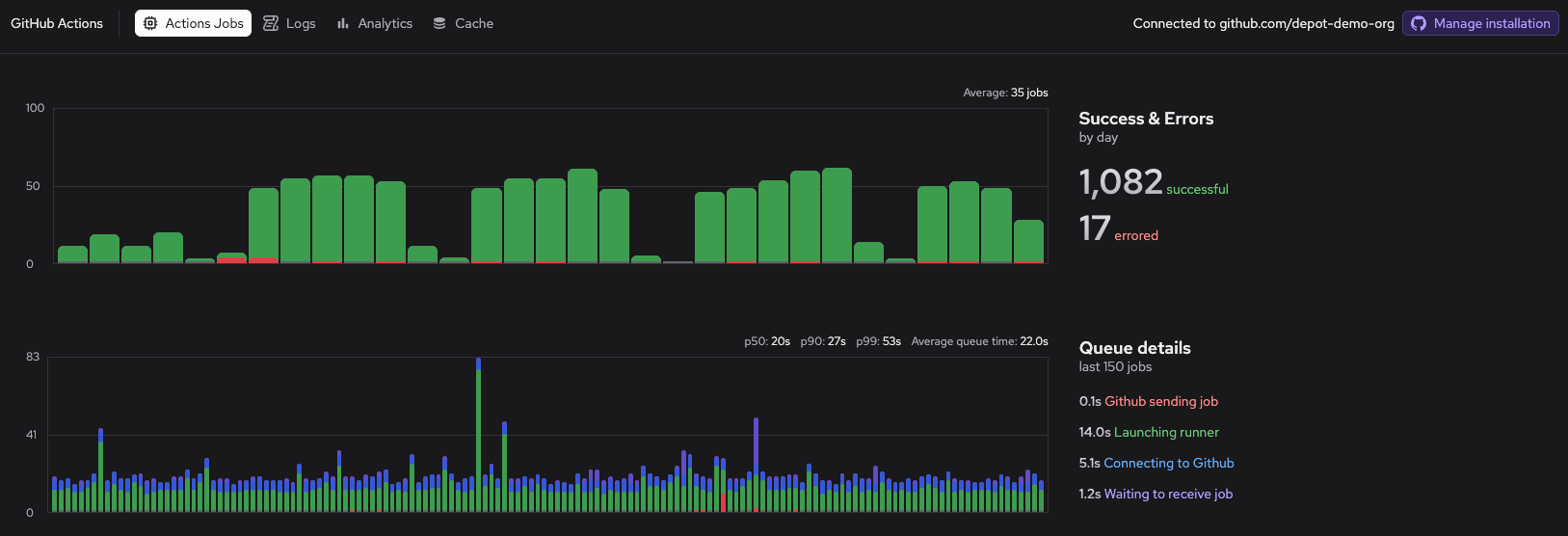
...To view jobs that have run on Depot runners, go to the GitHub Actions page in your Depot dashboard.

To view job metrics, CPU/memory utilization trends over time, and to identify your slowest jobs, go to the GitHub Actions Analytics page.
To view GitHub Actions usage for your organization, go to the GitHub Actions section of the Usage page in your Depot dashboard.

Learn more about GitHub Action metrics and analytics.