Go to the Depot CI page to see workflow runs across your repositories. The sidebar lists runs with their workflow name, repository, status, and relative timestamp. Click a workflow run to open its details.

Use these controls to find the run you need:
From the command line, you can use depot ci run list to list recent queued and running runs, and depot ci status to view the status of a specific run.
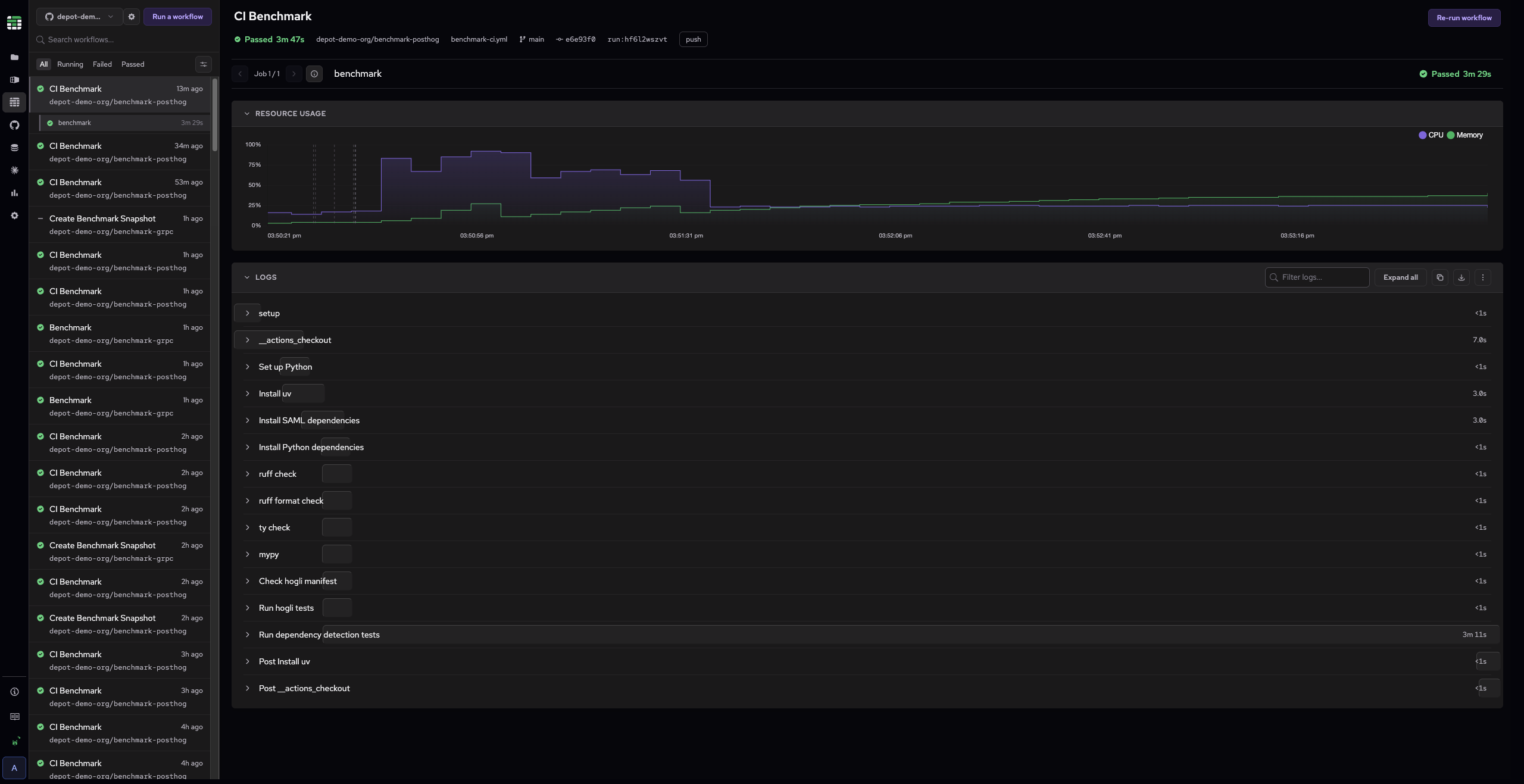
Select a job to load its logs. The log viewer displays the full output organized by step. Each step shows its name on the left and duration on the right. A visual timing bar indicates relative duration for longer-running steps.

Click a step name to collapse or expand its log output. Use Expand all in the toolbar to open all steps at once. Use the filter box to search logs by keyword, and the download or copy buttons to export the log output.

You can also fetch logs from the command line with depot ci logs, which streams the log output for a specific job attempt to stdout.