Build logs show the detailed execution output for each container build, including all build steps, cache hits, and any errors encountered during the build process. In the Depot dashboard, you can drill into container build logs down to detailed info about individual steps.
To view logs for a specific build, open the build details page.
The build page displays the Logs tab by default, showing all build steps.

The logs page displays all build steps in order of execution. For each step, you can see:

Cached steps show a cached badge instead of execution time. Deduplicated steps show a deduplicated badge indicating the matching step, either from earlier in the build or from other parallel builds.
Use the search box at the top of the page to filter steps by name. The search supports fuzzy matching, so you don't need to type the exact step name. Press esc to clear the filter search.
You can also filter steps by status using the filter dropdown:
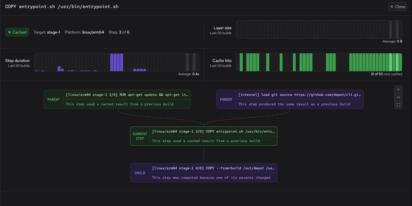
To see more details about a specific build step, click on the step name.

The build step panel shows the following:
To share logs with others, click Share build in the sidebar to generate a public URL. This URL allows anyone with the link to view the build details and logs without requiring authentication.
To stop sharing a build, click Stop sharing in the sidebar.