Depot tracks detailed metrics for every container build, including duration, cache performance, resource usage, and build health. You can view metrics at both the project level and organization level.
From your organization's projects page, click on a project to view a list of recent builds.

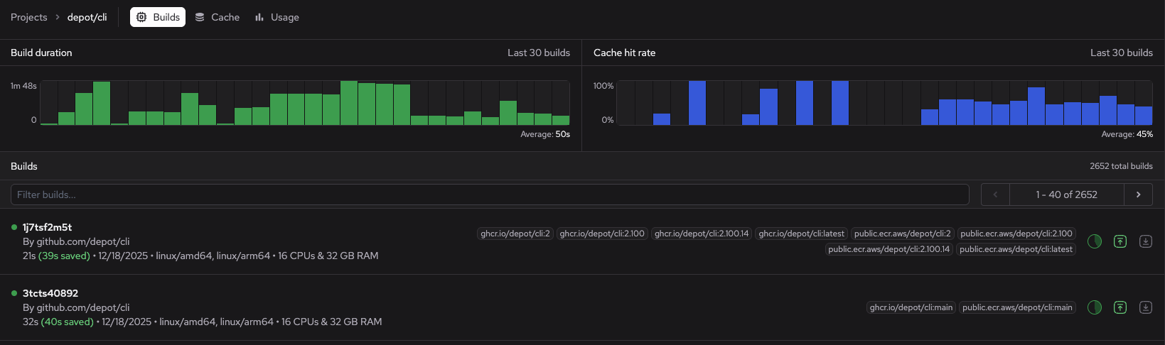
The project page displays a build duration chart and a cache hit rate chart for the last 30 builds. These charts can help you spot builds that took unusually long, sudden drops in cache performance, and build health trends.
You can see the following at a glance for each build:
To view metrics for a specific build, go to the build details page.
Go to your organization's projects page.
Click a project.
Click a build.
The build details page opens to the Logs view by default.

The build details page displays the following:
The Resource Utilization graph at the top of the build details page shows if and when your build reaches CPU and memory limits. You can use it to monitor resource utilization across your build steps. Notification banners display when Depot detects out of memory (OOM) events and when utilization peaks exceed 90% of allocated CPU or memory. For example:

For multi-architecture builds, click the architecture selector to view graphs for each one.
Build step metrics help you identify steps that have recently slowed down, cache invalidation issues affecting specific steps, and unusual performance patterns.
To view performance metrics and details for individual build steps, click a step in the build Logs view.

The build step panel shows the following:
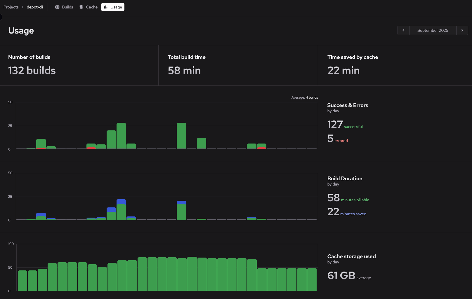
To view aggregate statistics for a project over time, go to the project's Usage page.

The usage page summarizes the following for the selected month:
Hover on any day in the charts to filter the view and see statistics for that day.
The following are some common scenarios for analyzing and optimizing container build performance.
To find builds that are taking longer than expected:
In the build details, examine:
Click on individual steps to see their runtime trends. Steps that have recently slowed down might indicate:
When builds fail, Depot provides metrics to help you understand the scope and cause.
The project builds page (Go to projects page and click a project) shows status indicators for all recent builds. Multiple consecutive failures might indicate:
On the organization usage page, each project displays a health bar showing the outcomes of the last 30 builds. This visual indicator helps you quickly identify projects with:
Once you've identified a problematic build, investigate the causes: